Sistem Informasi Kerjasama yang Efisien
SIKERMA membantu Anda melacak, mengelola, dan mengoptimalkan kerja sama antarinstansi dengan mudah dan transparan.
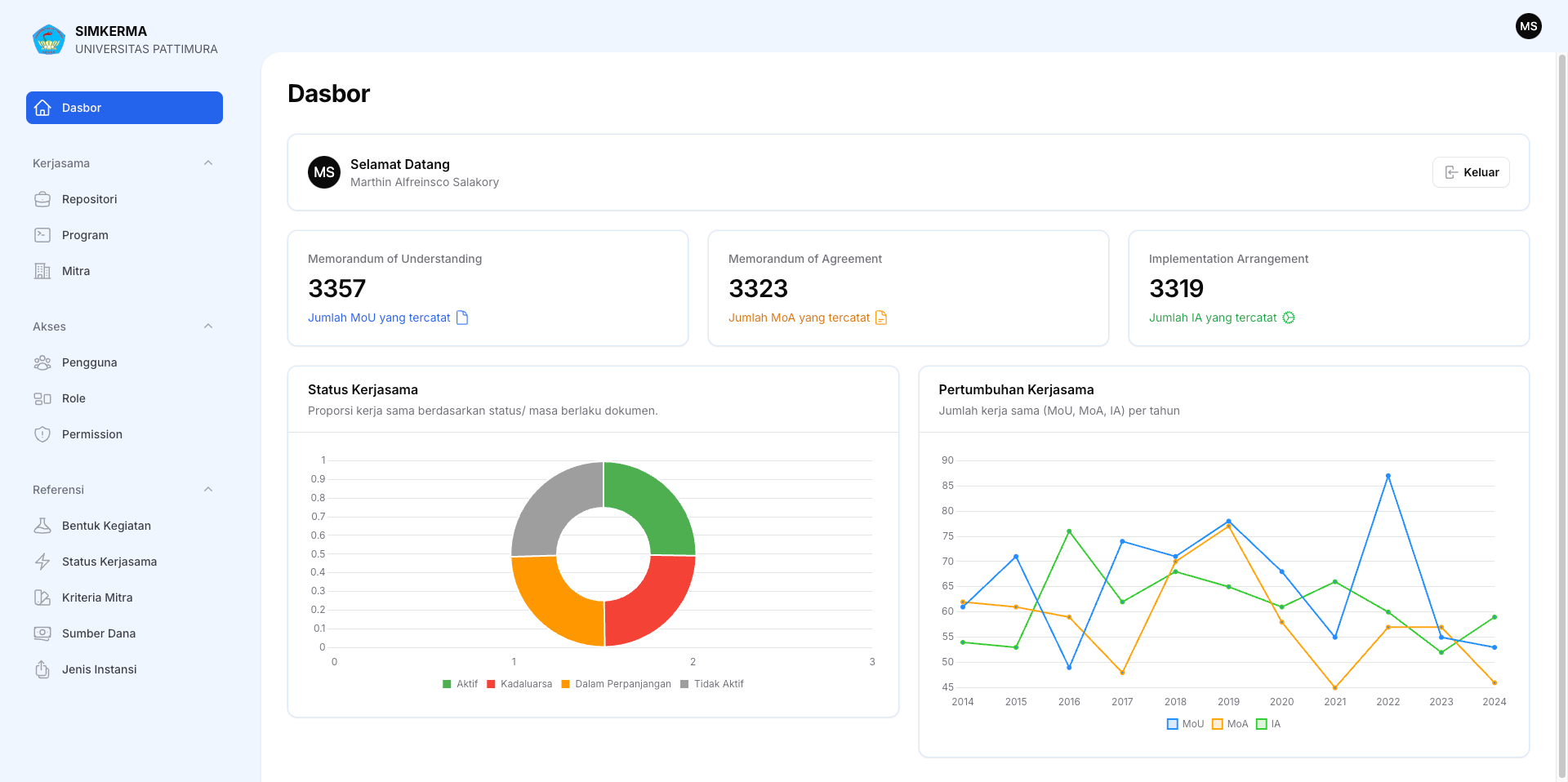
Statistik Kerjasama
Data real-time kerjasama yang sedang berjalan
Visualisasi Data Kerjasama
Pantau perkembangan kerjasama melalui dashboard interaktif
📊 Tabel Data Kerjasama
Daftar lengkap kerjasama yang sedang berjalan
🔍 Filter Data Kerjasama
Memuat data...
| Jenis Dokumen | Judul | Masa Berlaku | Status | Verifikasi |
|---|
Menampilkan 1 hingga 10 dari 0
hasil
Gagal memuat data. Silakan coba lagi.
📈 Statistik Jumlah Kerjasama
Statistik kerjasama berdasarkan unit
Memuat statistik...
Gagal memuat statistik. Silakan coba lagi.
Butuh Bantuan?
Hubungi helpdesk kami untuk bantuan teknis dan informasi lebih lanjut
Klik untuk chat langsung via WhatsApp